Cytracom ControlOne: The Network Map

Topic

This article discusses the Network Map in ControlOne.

Environment

  • Cytracom ControlOne

Description

The Network Map is a visual overview of your network. It shows graphic representations of all network components (Gateways, Zones, Sites, and Connectors), and all connections between these elements. 

From the Network Map, you can:

  • add new network elements.
  • edit the configuration of an existing element.
  • establish or edit connections between network components.

Refer to Getting Started with ControlOne to learn more about configuring these elements.

C1_FinalNetworkOverview.png

Figure 1: The Network Map (click to enlarge)

Navigating to the Network Map

In the ControlOne Portal, click Network Map in the left-hand Navigation menu. 

C1_Navmenu_NetworkMap_0824.png

Figure 2: The Navigation menu (click to enlarge)

Adding a new network element

From the network map, you can create new Gateways, Sites, Zones, or Connectors. To do so, click the Add New button in the top right -hand corner of the window, then select the element type from the drop-down menu. 

C1_AddNew.png

Figure 3: The Add New button and drop-down menu (click to enlarge)

Working with existing network elements

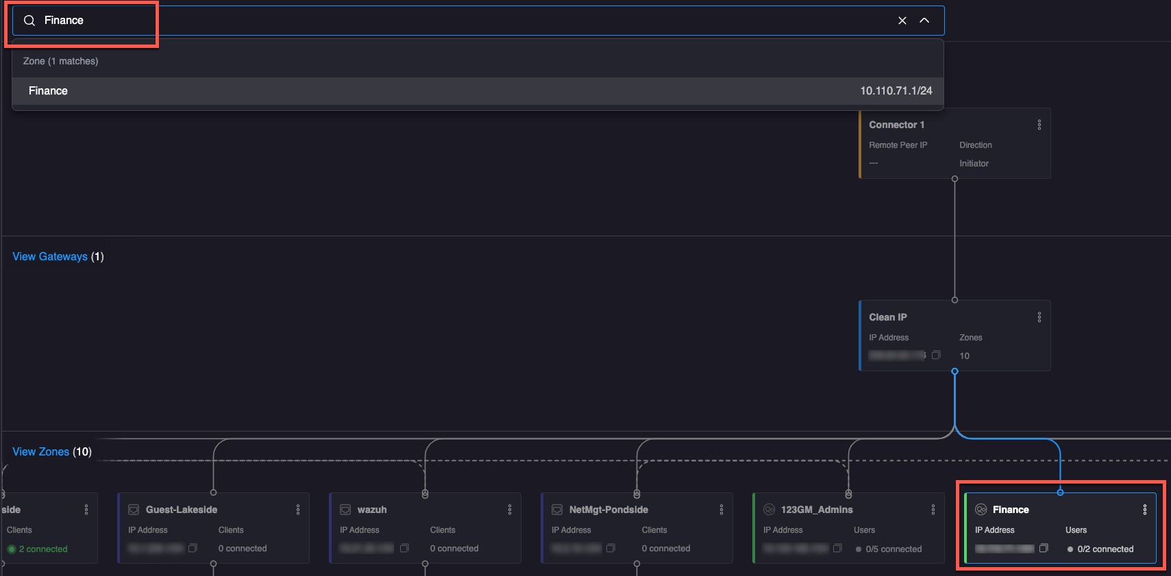
Searching for an element

To search for a network element (Site, Gateway, Zone, or Connector), begin typing its name in the search bar. ControlOne will automatically complete the search entry and highlight the element.

C1_SearchBar.png

Figure 4: Searching the Network Map (click to enlarge)

Editing element configuration

Click a network element to open its Configuration Options pane. Click the following links to learn more about configuring Gateways, Zones, Sites, and Connectors

Changing region

Some large networks may span multiple geographic regions. Use the Regions drop-down menu in the top right-hand corner of the window to view the network elements in a particular region. 

C1_NetworkMap_ChangeRegion.png

Figure 5: The Region drop-down menu (click to enlarge)

Additional Resources

Still have questions? Click here to learn how to contact Cytracom Technical Support or open a ticket.

Was this article helpful?
0 out of 0 found this helpful